Breadcrumbs

Censhare Cloud: features and capabilities

New features

Hosting

censhare Cloud is operated in censhare’s own data center, located in Germany. Censhare takes care of many DevOps and SecOps responsibilities, automatically scales Censhare Cloud according to your needs, and provides industry-grade uptime SLA.

censhare Cockpit

An admin space that provides convenient access to all components and system features, including the Censhare Web client, access management, developer tools, and more.

censhare Cloud Cockpit.png

Business logic orchestration

A low-code orchestration feature provided via Node-RED which allows users to implement and customize new workflows easily using a visual interface. A library of reuseable components and integrations is included to get you started quickly.

Node-RED-admin-interface.png Integrated Configuration Management

Allows you to manage your storage account and to add your own service parameters.

Configuration management.png

Git integration

This empowers users with efficient version control, streamlined collaboration, traceability of changes, and enhanced code reusability. Git also enables you to automate your deployments through CI/CD pipelines.

censhare Github application.png

censhare Application Server customization with git

The Censhare Server is now customizable and reproducible through the standard approach via git integration. It enables developers to manage and customize the Censhare Server Application while maintaining version control and collaboration among your development team.

censhare Git integration stack.png

User management

We have enhanced our Identity and Access Management (IAM) through Keycloak by providing SSO (Single Sign On) to access multiple applications and services without needing to re-enter credentials. On top of that, administrators now have full access to user and role management.

Keycloak-admin-interface.png

Troubleshooting Tools

We provide out-of-the-box integrations with Kibana and Jaeger which allows you list and access Censhare logs and traces. Finding errors, identifying the source of issues, and troubleshooting them becomes much quicker and easier.

Kibana Jaeger Stack.png

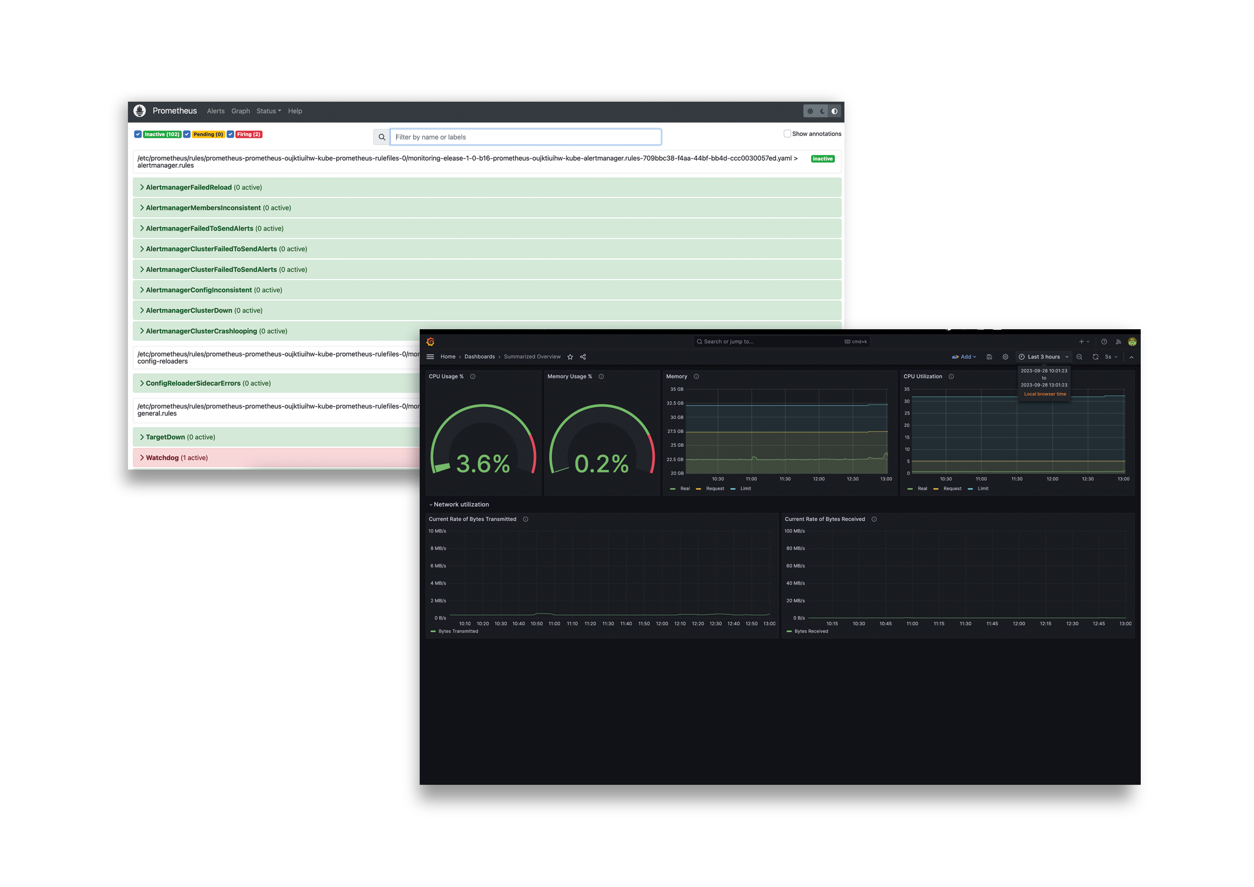
Monitoring Dashboard

We provide an out-of-the-box integration with Grafana and Prometheus. They deliver real time metrics and customizable graphs, allowing you to gain insights into your performance. This helps you to keep an eye on system metrics, performance indicators and health parameters.

Prometheus Grafana stack.png

Support for Censhare Classic continued

We hope that you are as excited as we are to see all the improvements that Censhare Cloud brings. In case you are not ready for a transitioning, do not worry.  Existing customers can continue using Censhare Classic which continues to receive regular updates as usual. In case you wish to benefit from the Censhare Cloud offering you will receive full support to switch. In addition, in case you are looking into evaluating Censhare Cloud, you will have the option to use a bridging option: A solution that allows you to connect your current system with Censhare Cloud.

Cloud-only user features

We see our future in the Cloud. That’s why some end user features are only available on Cloud installations.

Available starting from Censhare Classic Server version 2024.3

References | 3D model assets enhancements